LEMON Manuals: Even more car manuals for everyone
Home >> Subaru >> 2012 >> Outback Base, Standard Trans >> Repair and Diagnosis >> External Pages >> Different variant/trim >> Section 8 (Continuously Variable Transmission Diagnostics) >> Diagnostic Procedure with Diagnostic Trouble Code (DTC) >> DTC P0951 Manual Switch >> Wiring Diagram

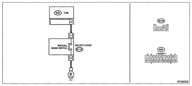
DTC P0951 Manual Switch: Wiring Diagram

WARNING: This page is about a different variant/trim than selected.
Fig 1: Manual Mode Switch Wiring Diagram (DTC P0951)
G06651865Courtesy of SUBARU OF AMERICA, INC.
Step Check Yes No
1 CHECK HARNESS. 
  1. Turn the ignition switch to OFF.
  2. Disconnect the manual mode switch connector.
  3. Measure the resistance between manual mode switch connector and chassis ground.

    Connector & terminal 

    (B116) No. 8 - Chassis ground: 

Is the resistance less than 1 Ω? Go to step . Repair the open circuit of harness.
2 CHECK MANUAL MODE SWITCH. 
Measure the resistance between manual mode switch terminals.
Connector & terminal 
(B116) No. 7 - No. 8: 
Is the resistance 1 MΩ or more? Go to step . Replace the select lever assembly. Refer to SELECT LEVER .
3 CHECK MANUAL MODE SWITCH. 
  1. Shift the select lever to manual mode.
  2. Measure the resistance between manual mode switch terminals.

    Connector & terminal 

    (B116) No. 7 - No. 8: 

Is the resistance less than 1 Ω? Go to step . Replace the select lever assembly. Refer to SELECT LEVER .
4 CHECK HARNESS. 
  1. Disconnect the TCM connector.
  2. Measure the resistance between TCM connector and manual mode switch connector.

    Connector & terminal 

    (B116) No. 7 - (B55) No. 4: 

Is the resistance less than 1 Ω? Go to step . Repair the open circuit of harness or poor contact of connector.
5 CHECK HARNESS. 
Measure the resistance between manual mode switch connector and chassis ground.
Connector & terminal 
(B116) No. 7 - Chassis ground: 
Is the resistance 1 MΩ or more? Go to step . Repair the short circuit of harness.
6 CHECK INPUT SIGNAL FOR TCM. 
  1. Connect the TCM and manual mode switch connector.
  2. Turn the ignition switch to ON.
  3. Set the select lever to the "D" range.
  4. Read the "Manual Mode Switch" data using the Subaru Select Monitor.
Does "Manual Mode Switch" display "ON" with select lever in manual mode, and "OFF &" with select lever in other than manual mode? Current condition is normal. Go to step .
7 CHECK FOR POOR CONTACT.  Is there poor contact of the manual mode switch circuit? Repair the poor contact. Check the TCM.