LEMON Manuals: Even more car manuals for everyone
Home >> Subaru >> 1992 >> Justy Base >> Repair and Diagnosis (Single Page) >> Engine Performance >> System >> Engine Controls - Tests W/Codes - PFI >> Diagnostic Code Chart >> Code 52: Clutch Switch (ECVT)

Code 52: Clutch Switch (ECVT)

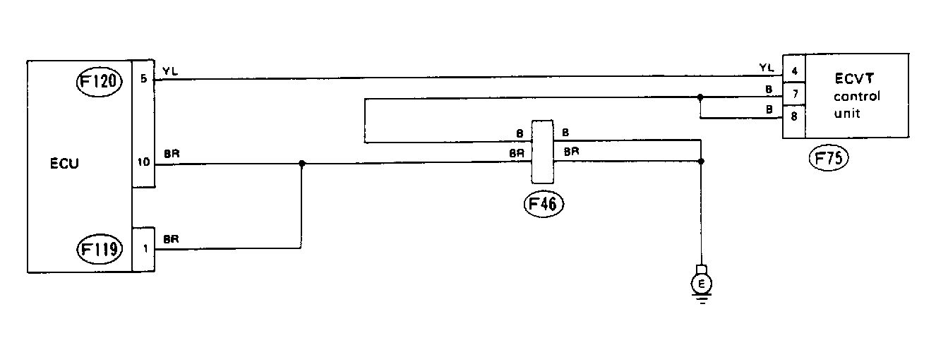
Fig 1: Schematic - Code 52, Clutch Switch (ECVT)
G91E18345
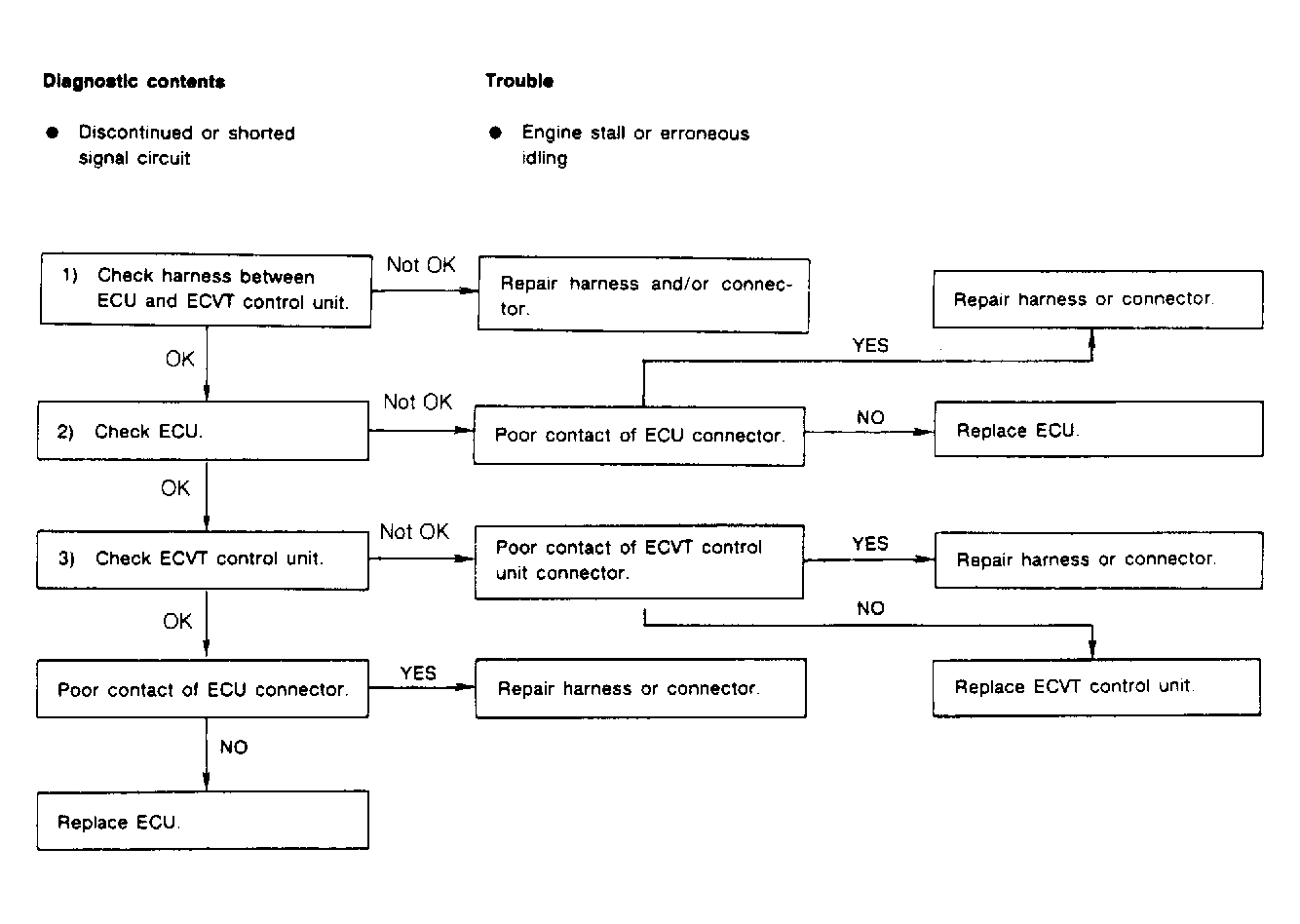
Fig 2: Flow Chart - Code 52, Clutch Switch (ECVT)
G90H18785