LEMON Manuals: Even more car manuals for everyone
Home >> Subaru >> 1992 >> Justy Base >> Repair and Diagnosis (Single Page) >> Engine Performance >> System >> Engine Controls - Tests W/Codes - PFI >> Diagnostic Code Chart >> Code 11: Crank Angle Sensor

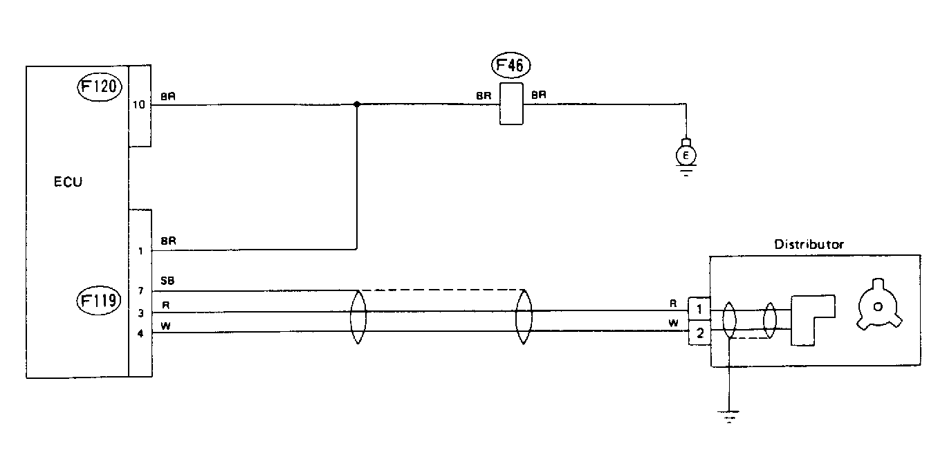
Code 11: Crank Angle Sensor

Fig 1: Schematic - Code 11, Crank Angle Sensor
G91H18330
Fig 2: Flow Chart - Code 11, Crank Angle Sensor
G90H18769