LEMON Manuals: Even more car manuals for everyone
Home >> Subaru >> 1991 >> XT Standard >> Repair and Diagnosis (Single Page) >> Engine Performance >> System >> Engine Controls - Tests W/Codes - PFI >> Diagnostic Code Chart >> Code 25: Fuel Injectors

Code 25: Fuel Injectors

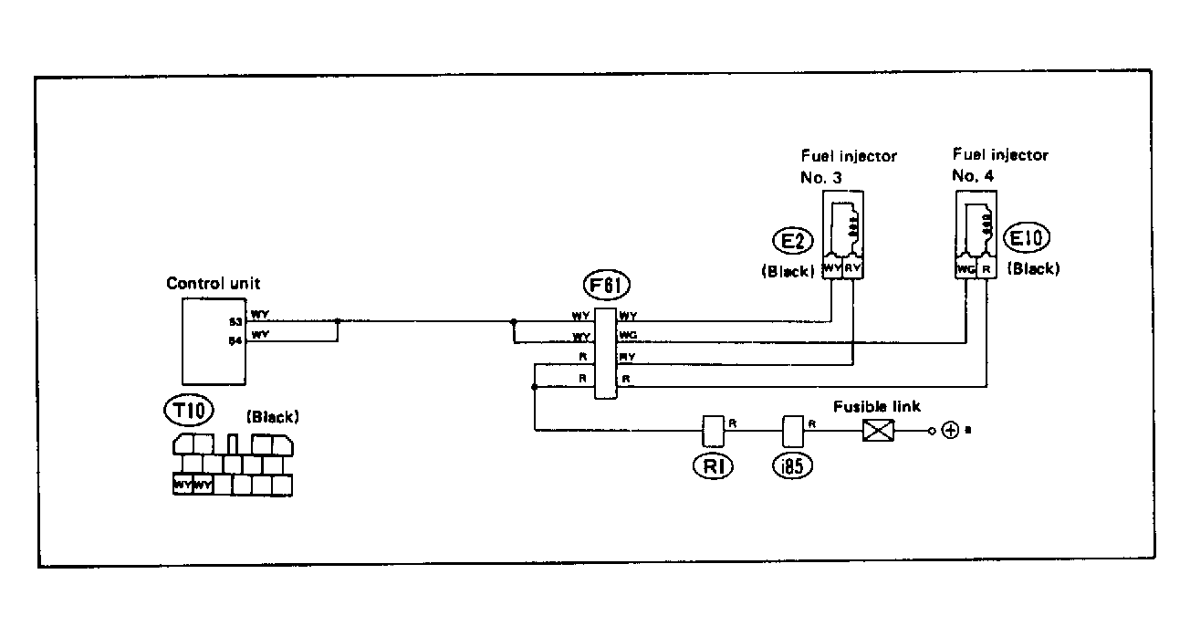
Fig 1: Wiring Schematic - Code 25, Injectors 3 & 4 (6-Cyl. XT6)
G118393
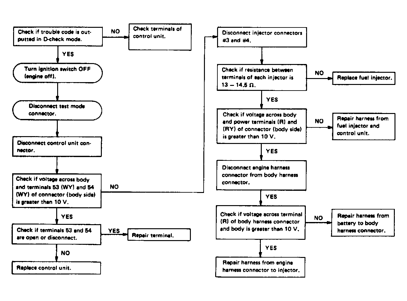
Fig 2: Flow Chart - Code 25, Injectors 3 & 4 (6-Cyl. XT6)
G121913