LEMON Manuals: Even more car manuals for everyone
Home >> Subaru >> 1991 >> Justy Base >> Repair and Diagnosis (Single Page) >> Engine Performance >> System >> Engine Controls - Tests W/Codes - CARBURETED >> Diagnostic Code Charts >> Code 55: EGR Sensor

Code 55: EGR Sensor

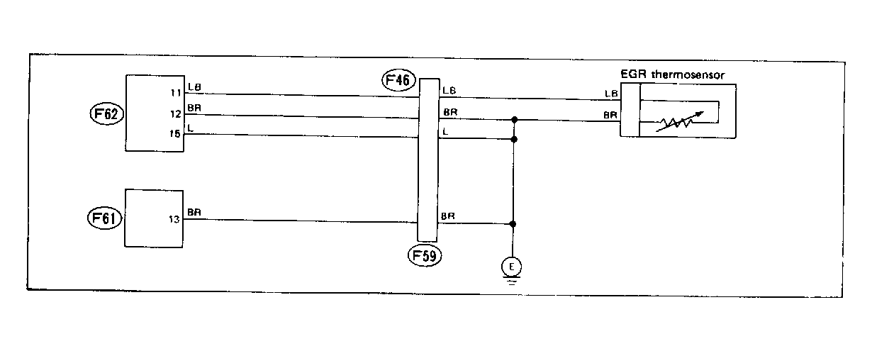
Fig 1: Wiring Schematic - Code 55: EGR Sensor
G118332Courtesy of SUBARU OF AMERICA, INC.
Fig 2: Flow Chart (1 of 2) - Code 55: EGR Sensor
G121931Courtesy of SUBARU OF AMERICA, INC.
Fig 3: Flow Chart (2 of 2) - Code 55: EGR Sensor
G118333Courtesy of SUBARU OF AMERICA, INC.